Внимание! Техподдержка работает только через тикет-систему в личном кабинете
Grafana это гибкий инструмент для построения дашбордов и анализа метрик в реальном времени. Поддерживает интеграцию с Prometheus, Loki, InfluxDB, MySQL, PostgreSQL и другими источниками данных.Установка Grafana в России возможна на собственный VPS - без ограничений и зависимости от облачных сервисов.
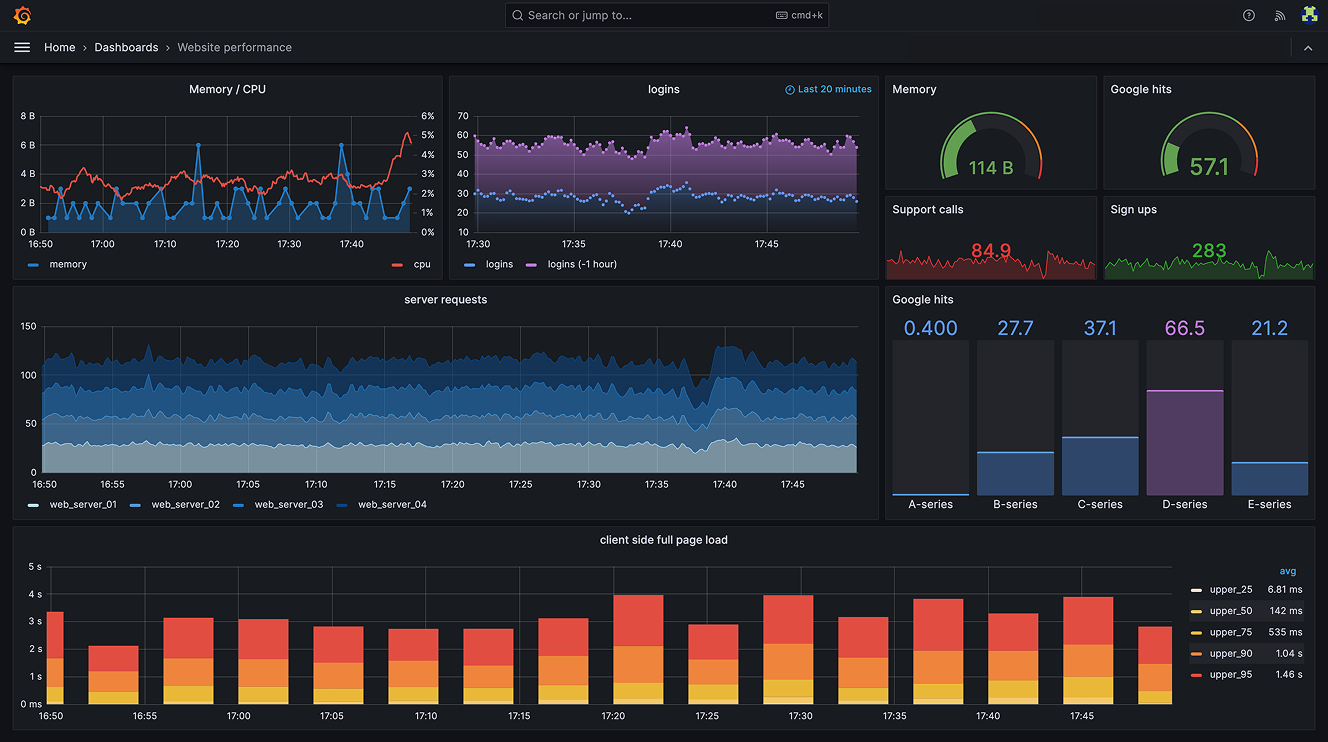
Grafana - это современная open-source система для визуализации метрик, мониторинга и аналитики данных.
Она помогает администраторам, разработчикам и аналитикам отслеживать состояние инфраструктуры, приложений и сервисов в реальном времени, представляя показатели в виде интерактивных графиков и дашбордов.
Grafana идеально подходит для установки на VPS с Linux или Ubuntu.
Установка grafana выполняется за считанные минуты, а гибкий интерфейс позволяет подключить десятки источников данных - Prometheus, Loki, InfluxDB, PostgreSQL, MySQL и другие.
С её помощью можно отслеживать производительность серверов, нагрузку на базы данных и поведение приложений.
Установка Grafana в России на собственном сервере гарантирует полную автономность и безопасность.
Все настройки и визуализации хранятся локально, что обеспечивает конфиденциальность данных и независимость от сторонних облаков.
Система интегрируется с Grafana Loki, позволяя не только собирать и визуализировать метрики, но и анализировать логи в реальном времени.
Это делает платформу универсальным инструментом для DevOps-инженеров, администраторов и специалистов по аналитике данных.
Grafana это надёжный способ объединить мониторинг, алертинг и визуализацию в одном интерфейсе.Поддерживается установка через Docker, а также ручная настройка (install Grafana Ubuntu) с доступом к панели управления через веб-браузер.Платформа масштабируется под любые проекты - от небольшой команды до корпоративных решений.
Настройте систему визуализации и мониторинга Grafana на своём VPS. Отслеживайте производительность серверов, баз данных и приложений в реальном времени. Интегрируйте Grafana Loki для анализа логов и полного контроля над инфраструктурой. Все данные хранятся локально - без зависимости от внешних облаков.
Grafana работает на Go, использует собственный webserver и хранит данные в SQLite или внешней базе. Перед установкой необходимо подготовить сервер, обновить пакеты, обеспечить свободный порт и настроить базовое окружение. Для продакшена рекомендуется SQL-база, но стандартная установка использует встроенную SQLite.
Ubuntu 20.04 и 22.04 полностью совместимы с последними версиями Grafana.
Что необходимо сделать заранее
1. Обновить систему:
apt update && apt upgrade -y
2. Установить требуемые пакеты:
apt install curl wget apt-transport-https software-properties-common -y
3. Убедиться, что:
4. Опционально - подготовить домен для HTTPS.
После подготовки можно начинать установку.
Добавляем ключ:
wget -q -O - https://packages.grafana.com/gpg.key | apt-key add -
Добавляем репозиторий:
add-apt-repository "deb https://packages.grafana.com/oss/deb stable main"
Обновляем пакеты:
apt update
apt install grafana -y
После установки создаются:
systemctl enable grafana-server
systemctl start grafana-server
Проверка статуса:
systemctl status grafana-server
По умолчанию интерфейс доступен по адресу:
http://Ваш_IP:3000
Логин и пароль по умолчанию:
admin / admin
После входа система попросит изменить пароль.
Конфигурация находится здесь:
nano /etc/grafana/grafana.ini
Можно настроить:
Пример изменения порта:
http_port = 3000
Устанавливаем Nginx:
apt install nginx -y
Создаём сайт:
nano /etc/nginx/sites-available/grafana
Содержимое:
server {
listen 80;
server_name YOUR_DOMAIN;
location / {
proxy_pass http://127.0.0.1:3000/;
proxy_set_header Host $host;
proxy_set_header X-Real-IP $remote_addr;
proxy_set_header X-Forwarded-Proto $scheme;
}
}
Активируем конфигурацию:
ln -s /etc/nginx/sites-available/grafana /etc/nginx/sites-enabled/
systemctl restart nginx
Для HTTPS:
apt install certbot python3-certbot-nginx -y
certbot --nginx -d YOUR_DOMAIN
| Параметр | Рекомендация | Комментарий |
|---|---|---|
| CPU | 1–2 ядра | Для больших дашбордов - от 2 |
| RAM | 1–2 ГБ | Оптимально - 2 ГБ |
| Диск | 10–20 ГБ | Зависит от количества источников данных |
| Порт | 3000 | Основной порт Grafana |
| Источники данных | Prometheus / InfluxDB / Loki / SQL | Полная совместимость |
| ОС | Ubuntu 20.04 / 22.04 | Рекомендуемая среда |
Grafana — это система визуализации и мониторинга, которая позволяет собирать, анализировать и отображать данные с серверов, баз данных и приложений в виде графиков и дашбордов.
Да. Grafana Loki полностью совместима и используется для анализа логов, объединяя метрики и события в единой панели.
Да, Grafana устанавливается на ваш VPS и хранит все данные локально, обеспечивая безопасность и независимость.
Поддерживаются Prometheus, Loki, InfluxDB, MySQL, PostgreSQL и десятки других систем мониторинга и баз данных.
Да, установка Grafana в России полностью соответствует требованиям корпоративной безопасности и позволяет работать без ограничений, связанных с зарубежными облаками.
